电话:400-650-6396  15652658866

  当前位置:   首页 > 资源中心 > 行业动态 > 直播回放:监控易一体化运维平台基础核心功能详解

直播回放:监控易一体化运维平台基础核心功能详解

  作者:监控易        来源:美信时代 发布时间:2026-02-03

直播回放:监控易一体化运维平台基础核心功能详解

主播:监控易团队

如需本次直播PPT,请在北京美信. 监控易官网-资料下载栏目领取】

回顾:监控易直播回放:2025年IT基础监控市场回顾分析及2026年市场预测(二)

各位好,接下来我将基于演示环境,为您系统介绍监控易平台的基础功能,涵盖监控大盘及各项核心页面。

一、平台部署与访问

我们的平台页面部署兼容性强,全面支持在Windows、Linux 以及各类国产化操作系统 上安装。同时,完美适配 ARM(如飞腾)与 x86 架构,完全满足国产化部署要求。

 

部署成功后,您可通过浏览器访问登录。登录后,主界面左侧为功能菜单栏,所有展示、查看及相关功能页面均在此集中管理和切换。

 

二、核心功能流程演示

第一步:设备纳管

登录后,首要操作是在“设备管理”菜单中添加设备与录入监控信息。在该页面,设备列表占据主体视图。首次使用时,需通过右上角“添加”按钮接入新设备。

 

我们提供多种添加方式:

手动添加:选择对应的监控模板,逐一配置。

自动发现:自动扫描并发现网络中的设备。

Excel批量导入:通过表格文件批量录入设备信息。

手动添加时,您可根据设备类型选择模板,并通过配置协议进行连接。平台支持多种连接方式,除通用插件外,更主要的是通过SNMP、SSH、Telnet、WMI 等标准协议进行非侵入式监控,无需强制安装插件。对于虚拟化等特殊资源,则通过对应的 API 接口获取监控指标。所有监控数据都基于这些协议进行周期性轮询、处理、展示与告警。

 

设备添加完成后,可通过创建分类与分组进行管理,便于后续的权限分配和状态查看。

第二步:监控数据查看

点击任意设备,即可查看其监测详情。平台会生成基于时间节点的监控报告,直观展示数据趋势。您可以查看具体监测项的详细历史数据,避免因单点数据异常造成误判。

 

例如,监控内存信息时,界面会显示当前数值、历史趋势图,并通过颜色变化提示阈值状态。点击“详情”可进入小报表,查看以时、日、周、月为维度的对比趋势图。报表数据均为实时汇总,代表性高。

此外,针对单设备指标(如服务器磁盘),可通过“小报表”快速查看磁盘数量、资源使用等聚合信息。

 

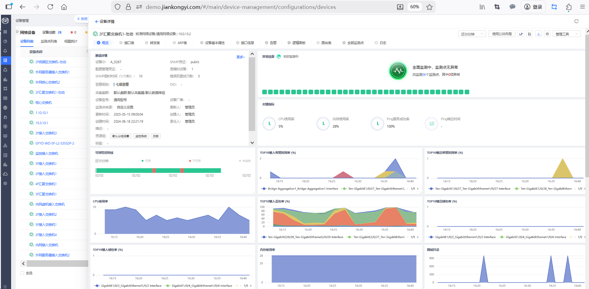
第三步:网络设备监控

对于网络设备,除CPU、内存等基础资源外,重点监控接口状态与配置变更。平台支持通过多种协议进行监控。在监控界面中,可以清晰查看每个接口的UP/DOWN状态、流量数据。点击具体接口,能进一步查看接收/发送流量、数据包、丢包、错包、广播包及带宽使用率等详细指标。状态告警既可基于接口通断,也可基于流量阈值触发。

 

第四步:告警管理

“告警中心”,平台默认支持多种告警策略与推送方式,无论终端是否联网均可覆盖。您可配置发送人与接收人,实现告警信息的实时推送。

告警中心包含四大视图:

正在告警:当前活跃的告警列表。

告警总览:告警的统计报告。

历史信息:过往告警的历史回顾。

发送记录:每条告警推送的成功/失败状态及接收人记录,支持报表导出。

 

为防范告警风暴,平台提供了告警依赖关系与告警策略等多维度的抑制机制。

第五步:可视化视图(大屏)

此模块常用于运维机房大屏展示,内置多种维度视图:

1. 设备仪表盘:从设备维度展示纳管全局,可全屏投放。内容涵盖设备总数、告警数量、状态分布及重点指标趋势。可直接点击告警数字,跳转查看详情。

2. 航线链路图:适用于多地机房场景,展示地域间链路的通断状态与流量信息,支持关联接口数据与上传微缩视图。

3. 机房大屏:展示从“设备管理”关联的机房动环设备(如温湿度、UPS)状态。

4. 专线大屏:展示“专线管理”中的链路状态与使用率。

5. 自定义大屏:在“我的仪表盘”中,可通过添加控件与图表,以拖拽方式自由构建个性化大屏,并设置轮播展示。

 

第六步:网络拓扑

平台支持自动发现与手动绘制两种方式生成网络拓扑。

自动发现:可自动发现网络中的设备与链路,生成拓扑关系。

手动绘制:可导入设备图标,手动连接设备并关联接口信息。

 

在拓扑图中,设备故障会以红色气泡提示。右键点击设备可查看“设备详情”或使用“工具”(如链路测试)。“设备详情”会汇总设备信息与异常告警。将鼠标悬浮在线路上,可查看两端端口及连接速率。对于大型网络,可通过创建“子拓扑”进行分层下钻管理。拓扑图右侧还提供搜索、告警播报、数量统计及导出等辅助工具。

 

第七步:报告与巡检

1. 统计报告:可按不同维度、范围和时间生成设备监控报告,用于阶段汇报。

2. 自动巡检报告:此功能解决人工巡检耗时问题。您可配置巡检人员、周期、格式和范围,平台将自动生成巡检报告并发送至邮箱或供页面查看。报告内容包括巡检概览、人员时间记录、结果统计(如告警数量)及详细数据,支持导出 Excel、PDF 等格式,便于留存。

 

三、功能拓展

以上是平台基础功能的完整介绍。此外,平台还提供丰富的拓展中心模块,包括:

业务、网络、机房、资产等不同维度的深度展示。

运维管理模块:涵盖ITSM工单、知识库及CMDB配置管理。

日志中心:支持Syslog、SNMP Trap等日志的集中告警推送。

智能预测与云平台监控等高级功能。

 

这些拓展功能均可在平台内实现集中化管理和体现。后续若有具体需求,我们可以进一步深入交流。

四、尾声

本次直播到此结束。

本次直播主题是对2025年IT运维监控市场的回顾与2026年的预测。如需本次分享的PPT资料,可前往监控易官网下载栏目获取。本次直播内容也将生成回放,欢迎随时观看。

下次直播预告:我们计划于春节后的3月5日,举办首场行业专题直播,深度剖析教育行业的运维场景、解决方案与真实案例。后续还将陆续推出金融、医疗等行业的专场分享。敬请关注,谢谢大家!


上一篇: 对话CTO:他们最焦虑的,不再是单一故障点

下一篇: 政府单位IT运维升级:美信监控易的合规与安全之道

监控易期待与各企业展开广泛合作!

电话:400-650-6396

手机:15652658866

QQ:3592185434

邮箱:contact@jiankongyi.com

在线客服系统